提供3000多款全球软件/控件产品
针对软件研发的各个阶段提供专业培训与技术咨询
根据客户需求提供定制化的软件开发服务
全球知名设计软件,显著提升设计质量
打造以经营为中心,实现生产过程透明化管理
帮助企业合理产能分配,提高资源利用率
快速打造数字化生产线,实现全流程追溯
生产过程精准追溯,满足企业合规要求
以六西格玛为理论基础,实现产品质量全数字化管理
通过大屏电子看板,实现车间透明化管理
对设备进行全生命周期管理,提高设备综合利用率
实现设备数据的实时采集与监控
利用数字化技术提升油气勘探的效率和成功率
钻井计划优化、实时监控和风险评估
提供业务洞察与决策支持实现数据驱动决策
原创|产品更新|编辑:蒋永|2017-05-10 15:06:59.000|阅读 424 次
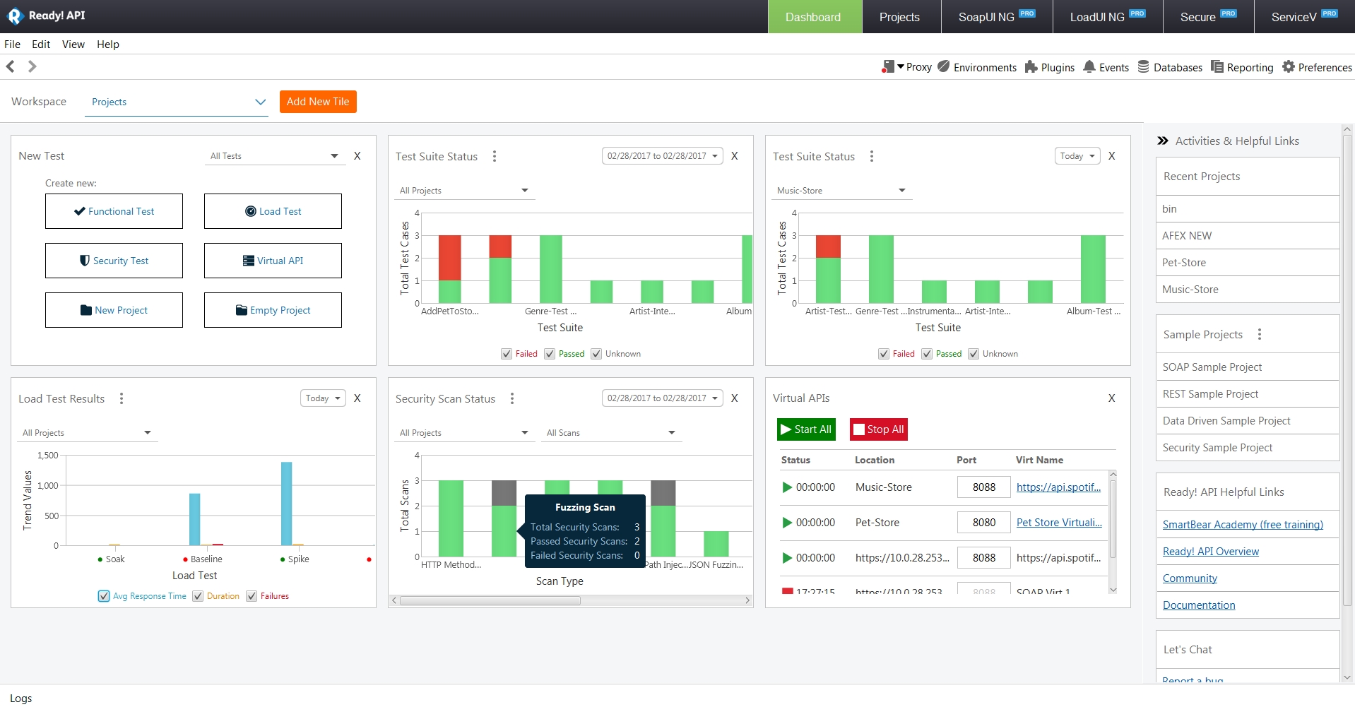
概述:近日web测试工具SoapUI NG Pro 发布了最新的2.0版本,仪表盘全面更新,API更安全,快来看看吧。
#慧都22周年庆大促·界面/图表报表/文档/IDE/IOT/测试等千款热门软控件火热促销中>>
新的仪表板提供了测试结果整体观点,包括SoapUI测试的解析。现在您可以查看、筛选、分析、比较和报告测试结果,只需在仪表盘上单击几下鼠标即可。





2.0版本的SoapUI NG Pro包括安全扫描,都可以添加到一个功能测试中。这使您在最常见的安全漏洞中保护你的API。
SoapUI NG Pro现在让你更快地访问数据以及属性增强的“获取数据”对话框,且可以搜索现有的动态属性并添加新属性。


本站文章除注明转载外,均为本站原创或翻译。欢迎任何形式的转载,但请务必注明出处、不得修改原文相关链接,如果存在内容上的异议请邮件反馈至chenjj@hmdbvip.cn
文章转载自:慧都控件网



本文将介绍界面组件Telerik UI for WPF在今年第三个重大版本2025 Q3中发布的新功能,欢迎下载最新版组件体验!
VS代码生成工具ReSharper v2025.2全新发布,此版本带来了显著的性能改进、令人期待的新语言功能,并全面提高了开发者的工作效率等,欢迎下载最新版体验!
界面控件DevExpress WPF v25.2将于今年年末左右更新,新版本将支持JetBrains Rider与报表设计器的集成等,欢迎关注我们及时获取最新消息~
DevExpress WPF控件近期全新发布v25.1,此版本增强AI聊天控件、AI驱动的扩展的功能,欢迎下载最新版体验!
服务电话
重庆/ 023-68661681
华东/ 13452821722
华南/ 18100878085
华北/ 17347785263
客户支持
技术支持咨询服务
服务热线:400-700-1020
邮箱:sales@hmdbvip.cn
关注我们
地址 : 重庆市九龙坡区火炬大道69号6幢
永利最大(官方)网站